Article body
正文
商业智能(Business Intelligence)的本质在于赋能业务。从一开始以数据分析和商业分析动作为主要工作形态的商业智能,就是一个业务动作,更准确的说,是一个业务目标。
BI 是一个组织提升信息流动效率的持续构建过程,数据的形态可以降维复杂的商业逻辑,让有价值的洞见更高效的直达一线,让正确的决策可以在业务前线直接涌现。AI 的能力并不神奇,NLP 在 BI 的应用可以追溯到10年前,但 LLM 这波跃进是确确实实有希望推动 BI 走完大规模普及的最后一公里。技术的演进背后都是需求的推动,可以预见的是,业务方被赋能的长远需求正在这个技术浪潮下一步一步的接近理想态。
HENGSHI SENSE 5.0 创新概览
业务指标体系是开启 AI 的钥匙
在我们构建 5.0 大版本过程中,AI 能力的边界和局限性是重点探查的方向。经过数个客户真实场景的验证,可以比较客观的讲,大模型直接对接数据层是不完整的,落地的效果达不到商业分析场景对于问答精准性的要求,这里存在确定的门槛。
大模型的能力好像强壮的心脏引擎和大动脉血管,需要搭配细密的毛细血管才能精准构建出商业分析的逻辑脉络。领域建模知识的 know-how 需要可以结构化的落地,这里最合适的方式是采用指标体系来构建。
业务指标体系的管理本身是现代 BI 平台的要求,这是区分汇报型 BI 和分析型 BI 的差异点。在和大模型的结合中,这一层显得更加重要。每一个业务指标的精确计算逻辑定义,和指标之间包含的业务联系,正好补足大模型面对数据的知识空白,引导大模型不乱猜不打偏,最终达成我们期望的智能问答功能。
AI Copilot 让 BI 真正做到面向业务,赋能业务
在 BI 越来越成为企业主流能力的市场成熟过程中,分析人员作为 BI 工具的实际使用者依然保持了非常专业的姿态,技能点培养成本高,人员画像综合要求高,这很大程度上限制了 BI 的普及速度。
技术的进化是论代的,在代际更迭的快速演进中,要把握的是企业长期不变的需求场景,BI 很幸运是这样的既有确定性又具备长期反脆弱性的场景。对 AI 会取代 BI 的担忧是一种误解,AI 真正取代的是僵化、静态、报表展示为主的落后方式,AI 推动 BI 走向业务化、场景化、实时化,结合了 AI 的 BI 是业务人员的福音,交互形态的跳变极大降低了使用门槛,为这项技术的基础性普及扫掉了最大障碍。
通过独特的 BI PaaS 开放架构支持更加多样化的数据协同场景
衡石一直致力于 BI PaaS 的开放式架构设计,这是一个刻意的边界保护机制,区别数据能力的标准域和行业分析的专业域。AI 能力的不断加入,将进一步加强平台产品对合作伙伴的赋能深度。
衡石的合作伙伴从最佳实践来看,通常在第2年和第3年,就已经超越可视化看板的高度,开始构建分析类的产品化场景应用,利用衡石降低产研成本重复投入的努力能得到极大的效益。正如我们预判,未来每一个企业级的业务 SaaS 或者软件产品,都会带有数据分析和BI属性;更进一步的,未来的业务软件,都将具备智能化特性,从在线化到数据化再到智能化,这是一个不可逆的进化轨迹。HENGSHI SENSE 的名字从 Day 1 开始,就剑指数据智能的方向,帮助每一个合作伙伴的业务场景装上 SENSE & RESPONSE 的智能引擎,PaaS 形态的开放架构在 5.x 的旅程中会继续增强,赋能合作生态构建更加多样化的智能场景,而这样值得努力的理想愿景归结起来也就最合适的被形容为:【商业智能】。
HENGSHI SENSE 5.0 亮点功能一览
HENGSHI SENSE 5.0 发布了,5.0 版本是继 4.0 版本之后的一次重大版本升级。在此版本中引入了衡石 AI 分析助手,新增报表应用类型,同时整合指标库推出了全新的洞见分析模块。5.0 在交互上进行了大量的优化,在可视化、数据管理、应用管理等方面增加了诸多亮点功能,并对功能模块的名称和布局进行了整理,更加明确各模块在 BI 分析中的作用。产品模块按功能分为分析、指标、数据、基础管理等四类,更加清晰地展现产品的架构和数据分析的生命周期。

下面让我们一起来了解这些新功能:
指标平台
HENGSHI AI Copilot
报表应用
可视化分析
数据管理
应用管理
指标平台
HENGSHI SENSE 指标平台基于指标能力快速构建业务指标体系,统一指标口径,让业务用户、数据消费者及决策者使用一致的指标口径。指标平台对指标进行中心化管理,并通过预置指标分析模板和业务场景结合快速形成业务指标分析看板。
5.0 加强指标平台管理能力,打通平台和租户之间的指标体系,旨在提升指标数据的使用效率,赋能业务开展洞见分析,加速数据到业务价值的转换。
1)增强业务指标管理
HENGSHI SENSE 指标体系包含原子指标和业务指标。原子指标是将指标进行公式化定义,在团队内形成对同一业务的统一计算口径。业务指标在原子指标的基础上增加了业务场景的限定条件、分析维度、时间轴等业务信息。每个业务指标在定义时都需要设定相应的业务信息。5.0 引入粒度概念,将业务指标定义时设定的相关维度、时间轴、限定条件等统一使用粒度进行管理。业务指标创建时可以直接引用对应业务场景的粒度,减少维度等信息的设置,使业务指标创建更加方便快捷。相应的,粒度也可以关联指标,在粒度页面将指标与该粒度进行关联,关联的指标中的维度列表、时间轴、限定条件可以同步统一维护,同时粒度的定义详情可以在修改后自动体现在相关的指标中。

5.0 同步增强了指标权限管理,使指标以数据包为单位进行可见设置。启用后该数据包的业务指标对外可见,用户可以进行探索分析。5.0 打通了平台方和租户方之间的指标通道,租户方可以使用平台方指标进行探索分析,扩展了指标的使用场景。

2)提升业务指标分析能力
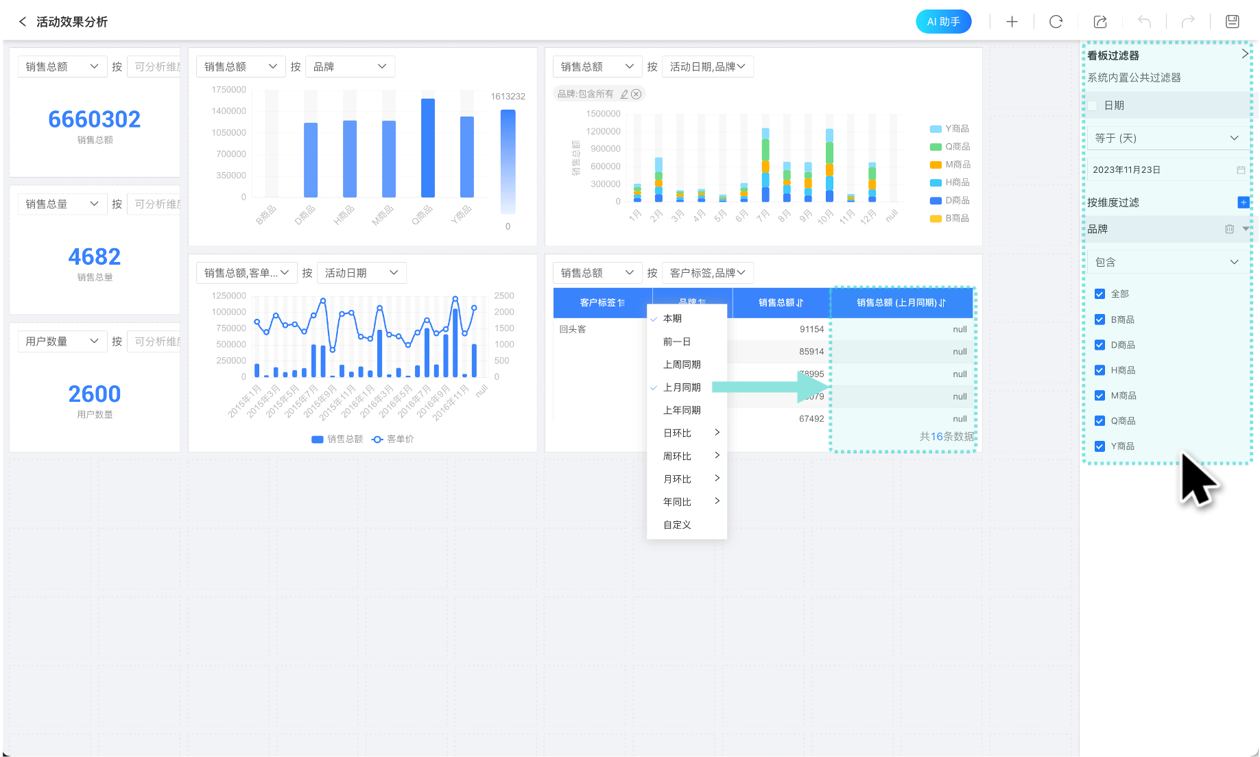
业务指标在洞见中进行探索分析。5.0 对洞见分析进行优化,提升指标分析能力。看板增加批量操作功能,可快速地在看板中一次性载入多个业务指标。批量操作时支持分组筛选指标,可自动过滤无关的指标。

看板增加了公共过滤器,可对看板内指标进行统一筛选过滤。系统内置公共时间过滤器,也支持用户自定义添加维度过滤器,使看板展示不同条件下业务指标数据信息。每个指标的展示提供快捷的同环比选项,用户可以根据图表当前时间维度自定义展示同环比信息,指标定义的时间轴与看板的公共时间过滤器会自动联动,这样可以快速获取核心指标在不同时间周期的变化。

HENGSHI AI Copilot
HENGSHI SENSE 5.0 引入 AI Copilot 。AI Copilot 通过对话形式迅速提供业务场景直观的可视化展现以及相应的分析见解,帮助用户快速解读数据,协助用户得出所需的业务结论,提升整体业务数据决策的效率。AI Copilot 针对业务数据自主推荐相关业务场景分析问题,引导用户提问,进一步降低了数据分析使用门槛,使初级分析师也可以实时探索获得洞见。AI Copilot 的业务数据分析能力和智能化数据查询体验,可以满足不同层次用户的需求。
在 HENGSHI SENSE 5.0 版本中 AI Copilot 实现以下能力:
对话式交互:通过自然语言提问形式搜索、分析业务信息,并进一步生成业务场景相关可视化和业务数据总结分析报告。
多轮问答:AI Copilot 支持多轮问答,自动联系问答中业务上下文提到的指标数据和业务场景逐步分析业务情况,提供行动优化建议。用户可以在对话中不断迭代得到更加准确的指标查询目标。
智能推荐:根据数据内容智能推荐业务相关问题,引导用户更加有效地提问,便于 AI Copilot 准确地获取用户意图,给出相关业务的分析结果。
指标平台+大模型分析方式:将不被大模型理解的专业知识通过指标平台进行沉淀,形成行业通用知识+企业专有知识的完整 AI 能力。

报表应用
HENGSHI SENSE 4.5 推出复杂报表功能,集成了 Excel 丰富且强大的报表编辑功能,实现布局复杂、计算复杂的中国式报表,BI +报表的无缝配合,满足大部分用户需求。5.0 推出了报表应用,进一步降低报表使用门槛。报表应用通过高度兼容 Excel 的操作界面,让用户以所见即所得的方式直接进行报表操作,更贴合报表用户使用习惯。
报表结构简单,由条件筛选区域和数据区域两部分组成。条件筛选区域可使用过滤器控件和参数控件控制数据展示条件。数据区域呈现业务数据。报表应用支持导入 Excel 模板,在模板上快速开发。报表应用可由一个或多个报表组成。

5.0 报表应用增加二维码、图片识别等功能:
支持二维码展示,可以将报表内容生成二维码或条形码,系统支持 QRCode 二维码、PDF417 二维码、GS1_128 条形码、EAN8 条形码、 EAN13 条形码、Code93 条形码、Codabar 条形码。
支持图片识别,可将报表内容以图片形式展示。
增加分页开关,当报表内容较多时可以打开开关对报表进行分页展示。

可视化分析
1)图表支持多级联动
仪表盘分析某个图表数据时会联动过滤其他图表数据,从而分析某一条件下对业务数据的影响。5.0 之前仪表盘只支持一级联动过滤,即在同一时刻仅允许使用一个图表上的特定条件联动过滤仪表盘所有图表。5.0 对此进行了优化,支持图表多级联动过滤,同一时刻可以使用多个图表中的条件对仪表盘中的所有图表进行联动过滤,分析多条件下的业务场景数据。联动过滤时,可以在触发联动的图表上查看被联动的图表,可以在被联动的图表上或联动过滤面板上查看联动过滤条件。取消联动时可以在联动过滤面板上逐条取消。

2)过滤器功能增强
过滤器是仪表盘常用的功能之一,通过不同的筛选条件展示不同的业务场景数据。5.0 对过滤器进行了多方面的优化,增加了操作符、默认值自定义表达式等设置,扩展数据筛选范围的同时提升了筛选效率。
过滤器的操作符可以实现过滤选项的多方面组合,适配更多的数据筛选场景。5.0 新增不包含、任意等于(或)、不等于(且)、全部匹配(且)、任意匹配(或)五种操作符,默认情况下使用原有包含操作符。

过滤器默认值为动态选中增加自定义过滤功能,用户可以通过表达式编写默认值,使默认值设置更加灵活。

日期范围过滤器优化了日期范围选择方式,在不同时间粒度下支持不同的快捷方式,通过快捷方式可快速地选定日期范围。

3)图表支持表达式设置数据
HENGSHI SENSE 将数据拖入图表中进行展示时提供了多种计算方式,包括求和、求平均、最大值、最小值、计数、去重、重复、留存、活跃等,但是依旧无法满足所有用户对数据的处理需求,因此 5.0 对维度、度量字段增加了表达式编辑功能。当系统内置的计算方式无法满足用户时,用户可以使用表达式和函数自定义数据处理方式,使数据计算更加灵活方便。

4)优化表格小计
表格小计是对度量信息按照某一维度或某几个维度进行统计,小计的计算方式支持独立设置,不与度量计算方式关联。当有多个度量时,有些度量的小计没有实际意义,不希望参与计算。如学生课程统计中分类字段小计无实际意义,不希望参加统计计算。5.0 对小计进行优化,多度量参加小计时可以选择进行小计的度量字段,对不需要小计的字段内容置空。

5)优化移动端过滤器展示
当仪表盘有多个全局过滤器时,移动端会将这些过滤器全部展示在界面顶部,使用时需要操作滑动条来查找过滤器。由于移动端滑动条比较细小,容易误操作,影响用户移动端体验。5.0 针对这种情况进行了优化,当有多个全局过滤器时仅在顶部展示两个全局过滤器,其他的收起。使用时点击展开按钮进行设置,使移动端操作全局过滤器更加方便。

数据管理
1)租户继承使用平台方数据
HENGSHI SENSE 支持一个平台和多个企业用户的租户场景。平台方可以把数据分享给租户,租户方可以查看数据,使用数据进行分析探索,但是不能在数据上进行加工,如创建新字段、新指标等,这极大地阻碍了租户的数据探索之路。5.0 打破了这个数据屏障,通过数据继承功能,让租户方在使用平台方分享的数据时通过新增字段、新增指标、扩展关联模型等方式,对现有数据进行深入的数据处理,以满足租户自助分析下灵活多变的需求。

2)数据模型增强
在数据模型中使用主表聚合的数据集,不能出现在模型中,可能会出现循环引用等情况,但是某种情况下聚合的数据集可以反向对主表进行明细的筛选查看。5.0 放开了这一模型限制,用户可以将主表聚合的数据集拖入模型进行数据关联,系统内部增加检测机制,当出现循环引用等情况时向用户发出提示信息。

3)参数优化
HENGSHI SENSE 使用参数实现对数据的灵活控制,参数在创建时必须设置了默认值,这使得参数必须在允许值范围内才能使用,而业务分析场景中需要参数在初始时无默认值,用户根据情况进行选择参数值。5.0 适配上述业务分析场景对参数进行优化。参数在创建时可以设置无默认值,参数控件在使用时也可以设置无默认值。

应用管理
1)增加消息推送方式
HENGSHI SENSE 支持将仪表盘的业务数据相关信息通过邮件形式发送给相关人员,但是对于使用企业微信、飞书等办公软件的用户,使用企微等软件发送消息比邮件推送更加方便,用户能更及时的读取仪表盘信息,因此 5.0 在仪表盘信息推送方式增加了企业微信和飞书,并且更名为订阅功能。同样地,在指标预警中也增加了企业微信和飞书的通知方式。

结束语
鸣雁过长空,纤鳞泳清池。
HENGSHI SENSE 5.0 开启了 BI 商业智能新时代,指标平台能力的全方位升级,AI 助手的辅助分析、报表应用的便捷使用,每一项都值得您来体验试用!
明朝换新律,梅柳待阳春。
新一代 BI 已然开启,HENGSHI SENSE 5.1 顺势而为,不断探索创新,必将创造更多精彩的新功能,欢迎您持续关注!